รายงานประจำเดือนจะให้ข้อมูลภาพรวมเชิงลึกของผลการดำเนินการของทางที่พักทั้งเดือน โดยจะเน้นแสดงตัวชี้วัดสำคัญของการจองห้องพัก เช่น จำนวนห้องที่มีผู้เข้าพัก รายได้รวมจากการจองห้องพัก จำนวนการยกเลิกการจอง จำนวนห้องพักที่ชำระเงินแล้ว ราคาเฉลี่ยต่อคืน จำนวนการไม่เข้าพัก และระยะเวลาการเข้าพัก เป็นต้น โดยรายงานนี้ให้ข้อมูลเชิงลึกที่ครบถ้วนเกี่ยวกับผลการดำเนินงานรายเดือนของที่พัก ซึ่งจะช่วยให้ที่พักสามารถประเมินแนวโน้มการดำเนินงานและระบุแนวทางในการเพิ่มรายได้ได้อย่างรวดเร็ว โดยทั่วไปแล้ว รายงานนี้จะแสดงข้อมูลของเดือนล่าสุดทั้งเดือน พร้อมกับข้อมูลการจองล่วงหน้าใน 12 เดือนข้างหน้า
รายงานนี้ประกอบด้วยข้อมูลหลัก 5 ส่วน ได้แก่:
- Summary (สรุป) – แสดงข้อมูลภาพรวมรายเดือนของที่พักตามตัวชี้วัดหลักของการเข้าพัก
- Monthly Actuals (ข้อมูลรายเดือน) – แสดงข้อมูลอย่างละเอียดของการเข้าพักจริงในเดือนที่เลือก พร้อมเปรียบเทียบแนวโน้มย้อนหลัง 3 ปี
- Future OTB (ข้อมูลการจองล่วงหน้า) – แสดงข้อมูลย้อนหลัง 6 เดือน และข้อมูลการจองล่วงหน้าในอีก 12 เดือนข้างหน้า
- Year to Date (YTD) หรือการเปรียบเทียบข้อมูลระหว่างสองช่วงเวลา – เปรียบเทียบข้อมูลการดำเนินงานตั้งแต่เดือนมกราคมถึงเดือนล่าสุดของปีปัจจุบันกับช่วงเวลาเดียวกันกับปีที่ผ่านมา
- Definitions used in this report (คำจำกัดความที่ใช้ในรายงาน) – รวมคำอธิบาย ความหมายของคำศัพท์ และตัวชี้วัดสำคัญที่ใช้ในรายงาน
Summary (สรุป)
โดยทั่วไปแล้ว ส่วนนี้จะแสดงภาพรวมของผลการดำเนินงานของที่พักตามตัวชี้วัดหลักของการเข้าพักของเดือนล่าสุดทั้งเดือน โดยผู้ใช้งานสามารถพบข้อมูลดังต่อไปนี้:
- อัตราการจองห้องพัก (คิดเป็นเปอร์เซ็นต์) (Raw Occupancy (%))
- ยอดรวมของจำนวนห้องที่มีผู้เข้าพัก (Total Occupied Rooms)
- รายได้รวมจากการจอง (Gross Room Revenue (GRR))
- อัตราการยกเลิกการจอง (คิดเป็นเปอร์เซ็นต์) (Cancellation (%))
- จำนวนผู้เข้าพัก (No. of Arrivals)
- จำนวนห้องพักที่ชำระเงินแล้ว (Paid Room Nights (RN))
- ราคาเฉลี่ยต่อคืน (Paid Average Daily Rate (ADR))
- อัตราการไม่เข้าพัก (คิดเป็นเปอร์เซ็นต์) (No Show Rate (%))
- จำนวนผู้เข้าพักทั้งหมด (No. of Pax)
- ระยะเวลาการเข้าพัก (Length of Stay (LoS))
- ระยะเวลาการจองล่วงหน้า (Lead Time)

นอกจากนี้ หน้านี้ยังแสดงตัวชี้วัดอื่นๆ ได้แก่ สัดส่วนการจองแบ่งตามประเทศต้นทางของผู้ที่ทำการจอง (Guest Country Reservation Mix) และสัดส่วนการจองแบ่งตามสัญชาติของผู้เข้าพัก (Guest Nationality Reservation Mix) ซึ่งช่วยให้ที่พักสามารถระบุกลุ่มเป้าหมายการจองหลักได้อย่างชัดเจน

หากต้องการดูสรุปผลการดำเนินงานของเดือนต่างๆ ผู้ใช้งานสามารถใช้ตัวเลือก “Month” (เดือน) ที่อยู่ด้านซ้ายบนของหน้าจอได้ ข้อมูลดังกล่าวครอบคลุมตั้งแต่เดือนล่าสุดทั้งเดือนไปจนถึง 12 เดือนข้างหน้า

Monthly Actuals (ข้อมูลรายเดือน)
ส่วนนี้จะแสดงข้อมูลผลการดำเนินงานของที่พักโดยอ้างอิงจากตัวชี้วัดสำคัญของการเข้าพักในเดือนที่เลือกในตัวเลือก “Month” (เดือน)

ตารางที่แสดงในหน้านี้อ้างอิงจากตัวชี้วัดในการเข้าพัก ซึ่งประกอบด้วย:
- จำนวนคืนที่เข้าพักพร้อมอัตราการเข้าพัก (คิดเป็นเปอร์เซ็นต์) แยกตามประเภทห้อง (Stayed Room Nights (RNs) with Occupancy % by Room Type)
- สัดส่วนจำนวนคืนที่เข้าพักแยกตามช่องทางการจอง (Stayed RNs Mix by Channel)
- รายได้รวมจากห้องพัก และราคาห้องพักเฉลี่ยต่อคืนแยกตามกลุ่มลูกค้า (Daily Stayed GRR & ADR by Segment)
- จำนวนคืนที่เข้าพักรายวันแยกตามกลุ่มลูกค้า (Daily Stayed RNs by Segment)
- ความพร้อมของห้องพักรายวัน (Daily Room Availability)
- ระยะเวลาการเข้าพัก: ตามสัดส่วนการจอง (Length of Stay: Reservation Mix)
- ระยะเวลาการจองล่วงหน้า: ตามสัดส่วนการจอง (Booking Window: Reservation Mix)
- ประเทศต้นทางของผู้เข้าพัก: ตามสัดส่วนการจอง (ออฟไลน์หรือออนไลน์) (Guest Country: Reservation Mix (Offline vs. Online))
- สัญชาติของผู้เข้าพัก: ตามสัดส่วนการจอง (ออฟไลน์หรือออนไลน์) (Guest Nationality: Reservation Mix (Offline vs. Online))
หน้านี้ยังแสดงข้อมูลเปรียบเทียบแนวโน้มในช่วง 3 ปีที่ผ่านมาในเดือนที่เลือก ได้แก่:
- แนวโน้มการเข้าพัก (Stayed Production Trend)
- แนวโน้มตัวชี้วัดการเข้าพัก (Stayed Metrics Trend)
- จำนวนคืนที่เข้าพักแยกตามกลุ่มลูกค้า (Stayed RNs by Segment)
- รายได้รวมจากห้องพักและราคาห้องพักเฉลี่ยต่อคืนแยกตามกลุ่มลูกค้า (Stayed GRR & ADR by Segment)
- ตัวชี้วัดการเข้าพักแยกตามกลุ่มลูกค้า (Stayed Metrics by Segment)
- อัตราการเข้าพัก (คิดเป็นเปอร์เซ็นต์) แยกตามประเภทห้อง (Occupancy % by Room Type)
- ตัวชี้วัดการเข้าพักแยกตามประเภทห้อง (Stayed Metrics by Room Type)
- รายได้จากการจองผ่านช่องทางออฟไลน์ (ดังแสดงในกราฟ) (Offline Channel RN Production (Chart))
- รายได้จากการจองผ่านช่องทางออนไลน์ (ดังแสดงในกราฟ) (Online Channel RN Production (Chart))
- ตัวชี้วัดการเข้าพักแยกตามช่องทางการจอง (Stayed Metrics by Channel)
- ตัวชี้วัดการเข้าพักแยกตามวันในสัปดาห์ (Stayed Metrics by Day of Week)
- แนวโน้มประเทศที่มาของผู้เข้าพัก: ตามสัดส่วนการจอง (Guest Country Trend: Reservation Mix)
- แนวโน้มสัญชาติของผู้เข้าพัก: ตามสัดส่วนการจอง (Guest Nationality Trend: Reservation Mix)
- แนวโน้มระยะเวลาการเข้าพัก: ตามสัดส่วนการจอง (Length of Stay Trend: Reservation Mix)
- แนวโน้มระยะเวลาการจองล่วงหน้า: ตามสัดส่วนการจอง (Booking Window Trend: Reservation Mix)
ในหน้านี้จะแสดงเฉพาะข้อมูลการเข้าพักที่เสร็จสมบูรณ์แล้วเท่านั้น กล่าวคือ แขกได้เข้าพักและเช็คเอาท์เรียบร้อยแล้ว ตัวอย่างเช่น หากเดือนปัจจุบันคือเดือนมิถุนายน และผู้ใช้งานต้องการดูข้อมูลการเข้าพักของสองเดือนก่อน ให้ผู้ใช้งานเลือกเดือน “เมษายน” จากตัวเลือก “Month” (เดือน) เพราะเดือนเมษายนผ่านมาแล้ว รายงานจึงจะแสดงข้อมูลที่สรุปเรียบร้อยของเดือนนั้น

ผู้ใช้งานสามารถดูข้อมูลจากกราฟตามรูปแบบที่ต้องการได้ เช่น หากผู้ใช้ต้องการเน้นดูข้อมูลเพียงจุดใดจุดหนึ่งในกราฟแบบซ้อน (Stacked chart) ผู้ใช้งานสามารถใช้ตัวกรอง “Inv” เพื่อแสดงเฉพาะข้อมูลในจุดนั้นๆ ที่สนใจ และหากต้องการกลับไปดูข้อมูลทั้งหมด ให้ใช้ตัวกรอง “All”
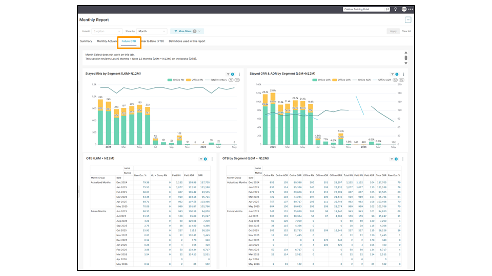
Future OTB (การจองล่วงหน้า)
โดยทั่วไป ส่วนนี้จะแสดงช่วงข้อมูลต่อเนื่องที่ครอบคลุม 6 เดือนที่ผ่านมา และ 12 เดือนข้างหน้า ทั้งนี้ ผู้ใช้งานจะไม่สามารถเลือกดูข้อมูลแบบรายเดือนเฉพาะเจาะจงได้ เนื่องจากข้อมูลจะได้รับการอัปเดตเป็นประจำ ตัวชี้วัดที่มีให้ดูในหน้านี้จะมาจากข้อมูลการเข้าพักหลัก ซึ่งรวมถึงข้อมูลต่อไปนี้:
- จำนวนคืนที่เข้าพักแยกตามกลุ่มลูกค้า (ซึ่งครอบคลุม 6 เดือนที่ผ่านม าและ 12 เดือนข้างหน้า) (Stayed RNs by Segment (L6M + N12M))
- รายได้รวมจากห้องพักและราคาห้องพักเฉลี่ยต่อคืนแยกตามกลุ่มลูกค้า (ซึ่งครอบคลุม 6 เดือนที่ผ่านมาและ 12 เดือนข้างหน้า) (Stayed GRR & ADR by Segment (L6M + N12M))
- ข้อมูลการจองล่วงหน้า (ซึ่งครอบคลุม 6 เดือนที่ผ่านมา และ 12 เดือนข้างหน้า) (OTB (L6M + N12M))
- ข้อมูลการจองล่วงหน้าแยกตามกลุ่มลูกค้า (ซึ่งครอบคลุม 6 เดือนที่ผ่านมา และ 12 เดือนข้างหน้า) (OTB by Segment (L6M + N12M))
- ข้อมูลรายได้จากช่องทางการจองแยกตามวันที่เข้าพัก (ซึ่งครอบคลุม 6 เดือนที่ผ่านมา และ 12 เดือนข้างหน้า) (Channel Production by Stay Date (L6M + N12M))
- ข้อมูลรายได้จากประเภทห้องแยกตามวันที่เข้าพัก (ซึ่งครอบคลุม 6 เดือนที่ผ่านมา และ 12 เดือนข้างหน้า) (Room Type Production by Stay Date (L6M + N12M))
การทำความเข้าใจกลุ่มวันที่เข้าพัก:
- History (ประวัติย้อนหลัง): หมายถึงวันที่เข้าพักที่ได้ผ่านไปแล้ว
- ตัวอย่างเช่น หากวันนี้คือวันที่ 20 มิถุนายน ข้อมูลประวัติย้อนหลังสำหรับเดือนมิถุนายน 2025 จะครอบคลุมวันที่ 1–19 มิถุนายน 2025
- OTB (On the Books / การจองล่วงหน้า): หมายถึงวันที่เข้าพักในอนาคต
- ตัวอย่างเช่น หากวันนี้คือวันที่ 20 มิถุนายน ข้อมูลการจองล่วงหน้าสำหรับเดือนมิถุนายน 2025 จะครอบคลุมตั้งแต่วันที่ 20 มิถุนายน 2025 ไปจนถึงสิ้นเดือนมิถุนายน 2025

Year to Date (YTD) หรือการเปรียบเทียบข้อมูลระหว่างสองช่วงเวลา
โดยทั่วไป ส่วนนี้จะแสดงการเปรียบเทียบข้อมูลระหว่างสองช่วงเวลา เช่น เดือนมกราคมถึงเดือนล่าสุดทั้งเดือนของปีนี้ (TY) เทียบกับช่วงเวลาเดียวกันของปีที่แล้ว (LY) การเปรียบเทียบข้อมูลดังกล่าวจะรวมไปถึงอัตราการยกเลิกการจอง (คิดเป็นเปอร์เซ็นต์) แนวโน้มการจองในแต่ละวันในสัปดาห์ (DOW) ที่แสดงวันที่มียอดการจองสูงสุด ความแตกต่างของสัดส่วนช่องทางการจองระหว่างออฟไลน์ (เช่น ผู้เข้าพักเข้าจองห้องพักด้วยตัวเองที่โรงแรม) และออนไลน์ (เช่น OTA อย่าง BEI, Agoda) รวมถึงข้อมูลประเทศต้นทางของผู้เข้าพัก
ส่วนนี้ประกอบไปด้วยหัวข้อการเปรียบเทียบข้อมูลระหว่างสองช่วงเวลาดังนี้:
- การเปรียบเทียบข้อมูลระหว่างปีที่แล้วและปีนี้ (LY YTD vs TY YTD)
- การเปรียบเทียบข้อมูลการยกเลิกการจองระหว่างปีที่แล้วและปีนี้ (LY YTD Cancellations vs TY YTD Cancellations)
- การเปรียบเทียบข้อมูลแนวโน้มการจองในแต่ละวันในสัปดาห์ระหว่างปีที่แล้วและปีนี้ (LY YTD – DOW Trend vs TY YTD – DOW Trend)
- การเปรียบเทียบข้อมูลรายได้จากการจองผ่านช่องทางต่าง ๆ ระหว่างปีที่แล้วและปีนี้ (LY YTD – Channel Production vs TY YTD – Channel Production)
- การเปรียบเทียบข้อมูลประเทศต้นทางของผู้เข้าพักระหว่างปีที่แล้วและปีนี้ (LY YTD – Guest Country Reservation Mix vs TY YTD – Guest Country Reservation Mix)


Downloading the report (การดาวน์โหลดรายงาน)
ผู้ใช้งานสามารถดาวน์โหลดทั้งหน้าของแต่ละแท็บในรายงานประจำเดือนได้ในรูปแบบรูปภาพ (image) หรือไฟล์ PDF โดยคลิกที่ไอคอนจุดแนวนอนสามจุดที่มุมขวาบนของหน้าจอ แล้วเลือกรูปแบบที่ต้องการ
มุมมองแต่ละส่วนสามารถดาวน์โหลดแยกได้โดยคลิกที่ไอคอนจุดสามจุดที่มุมขวาบนของหน้าจอ จะมีเมนูแบบเลื่อนลงปรากฏขึ้นโดยมีตัวเลือกให้ดาวน์โหลดไฟล์ในรูปแบบ CSV, Pivoted CSV, ไฟล์ Excel หรือรูปภาพ (image)

ไม่พบคำตอบของท่าน? ติดต่อสายด่วน ZUZU
แท็ก: รายงานประจำเดือน, ผลการดำเนินงานรายเดือนของที่พัก, ข้อมูลแบบครบทั้งเดือน, กราฟ, ตาราง, การวางกลยุทธ์เพื่อปรับปรุงในเดือนถัดไป, ข้อมูลของเดือนที่ผ่านมา, แท็บสรุป, แท็บข้อมูลรายเดือน, แท็บข้อมูลการจองล่วงหน้า, แท็บการเปรียบเทียบข้อมูลระหว่างสองช่วงเวลา (YTD), ข้อมูลการจองล่วงหน้า, ประวัติข้อมูลย้อนหลัง, การเปรียบเทียบข้อมูลระหว่างสองปี, วันที่เข้าพัก, ตัวชี้วัดการเข้าพัก, การเปรียบเทียบข้อมูลระหว่างสองช่วงเวลาของปีที่แล้ว, การเปรียบเทียบข้อมูลระหว่างสองช่วงเวลาของปีนี้, รายได้จากการขายห้องพัก, แนวโน้ม, Monthly Report, hotel’s monthly performance, full month data, graphs, tables, optimising strategy for the upcoming months, last month’s data, summary tab, monthly actuals tab, future OTB tab, year to date (YTD) tab, on the books, history, data comparison between two years, stay dates, stay metrics, last year year to date, this year year to date, room production, trends