Laporan Bulanan memberikan gambaran lengkap tentang kinerja hotel selama satu bulan penuh. Laporan ini menyoroti metrik utama seperti total kamar terisi (total occupied rooms), pendapatan kotor kamar (gross room revenue), pembatalan (cancellations), kamar terjual (paid room nights) & rate rata-rata harian (Average Daily Rate/ADR), no-shows, lama menginap (length of stay), dan lainnya. Laporan ini memberikan wawasan mendalam untuk membantu hotel menilai tren operasional dan mengidentifikasi strategi yang tepat guna mengoptimalkan pendapatan. Secara default, laporan menampilkan data bulan terakhir yang telah selesai, serta data on-the-books (OTB/Yang akan datang) untuk 12 bulan ke depan.
Laporan ini terdiri dari lima tab:
- Summary (Rangkuman) - Tab ini menampilkan ringkasan data bulanan hotel secara keseluruhan berdasarkan metrik menginap.
- Monthly Actuals (Data Bulanan Aktual) - Tab ini menampilkan data detail berdasarkan masa menginap yang telah selesai pada bulan terpilih, beserta perbandingan tren dari tiga tahun terakhir.
- Future OTB (Data Pemesanan Mendatang) - Tab ini menampilkan data dari 6 bulan terakhir (History/Yang sudah lewat) dan data pemesanan untuk 12 bulan ke depan (On the Books/OTB/Yang akan datang).
- Year to Date (YTD) (Dari Awal Tahun) - Tab ini membandingkan data kinerja mulai Januari hingga bulan penuh terakhir tahun ini dengan periode yang sama tahun lalu.
- Definisi istilah yang digunakan di laporan ini - Tab ini memuat penjelasan dan arti dari istilah metrik utama yang digunakan di laporan bulanan.
Summary (Rangkuman)
Secara default, tab ini menampilkan gambaran kinerja hotel berdasarkan metrik menginap untuk bulan terakhir yang baru saja selesai. Pengguna dapat menemukan data berikut pada tab ini:
- Raw Occupancy (%) (Okupansi Kotor)
- Total Occupied Rooms (Total Kamar Terisi)
- Gross Room Revenue (GRR) (Pendapatan Kotor Kamar)
- Cancellation (%) (Pembatalan)
- No. of Arrivals (Jumlah Kedatangan)
- Paid Room Nights (RN) (Total Kamar Terjual)
- Paid Average Daily Rate (ADR) (Rate Rata-rata Harian yang Dibayar)
- No Show Rate (%) (Rate No-show)
- No. of Pax (Jumlah Tamu)
- Length of Stay (LoS) (Lama Menginap)
- Lead Time (Waktu Jeda Pemesanan)

Selain itu, tab ini menampilkan metrik tambahan yaitu: Guest Country Reservation Mix (Reservasi Campuran berdasarkan Negara Tamu) dan Guest Nationality Reservation Mix (Reservasi Campuran berdasarkan Kewarganegaraan Tamu), yang membantu hotel mengidentifikasi pasar utama pemesanan berasal.

Untuk melihat rangkuman kinerja hotel dari bulan berbeda, gunakan pilihan Month yang terletak di sisi kiri atas halaman. Data yang tersedia mencakup periode dari bulan terakhir yang baru saja selesai hingga 12 bulan ke depan.

Monthly Actuals (Data Bulanan Aktual)
Tab ini menampilkan data kinerja hotel yang sebenarnya (aktual), berdasarkan metrik menginap untuk bulan yang terpilih di pilihan Month.

Tabel yang ditampilkan di tab ini didasarkan pada metrik menginap dan mencakup data berikut:
- Stayed Room Nights (RNs) with Occupancy % by Room Type
- Stayed RNs Mix by Channel
- Daily Stayed GRR & ADR by Segment
- Daily Stayed RNs by Segment
- Daily Room Availability
- Length of Stay: Reservation Mix
- Booking Window: Reservation Mix
- Guest Country: Reservation Mix (Offline vs. Online)
- Guest Nationality: Reservation Mix (Offline vs. Online)
Tab ini juga menampilkan data perbandingan tren selama tiga tahun untuk bulan yang dipilih, termasuk:
- Stayed Production Trend
- Stayed Metrics Trend
- Stayed RNs by Segment
- Stayed GRR & ADR by Segment
- Stayed Metrics by Segment
- Occupancy % by Room Type
- Stayed Metrics by Room Type
- Offline Channel RN Production (Chart)
- Online Channel RN Production (Chart)
- Stayed Metrics by Channel
- Stayed Metrics by Day of Week
- Guest Country Trend: Reservation Mix
- Guest Nationality Trend: Reservation Mix
- Length of Stay Trend: Reservation Mix
- Booking Window Trend: Reservation Mix
Data hanya menampilkan data menginap yang sudah selesai, artinya berasal dari tamu yang telah menyelesaikan masa menginap di properti. Sebagai contoh, jika saat ini bulan Juni dan pengguna perlu melihat data aktual dari dua bulan sebelumnya, maka pengguna perlu memilih bulan April dari pilihan Month. Karena bulan April sudah lewat, laporan akan menampilkan data kinerja yang difinalisasi (finalised) untuk bulan tersebut.

Data grafik dapat ditampilkan sesuai preferensi pelaporan tertentu. Misalnya, jika pengguna ingin memfokuskan tampilan pada satu poin data di grafik bertumpuk, pengguna dapat menggunakan filter Inv untuk menampilkan hanya poin tersebut. Untuk kembali menampilkan semua data, gunakan filter All.
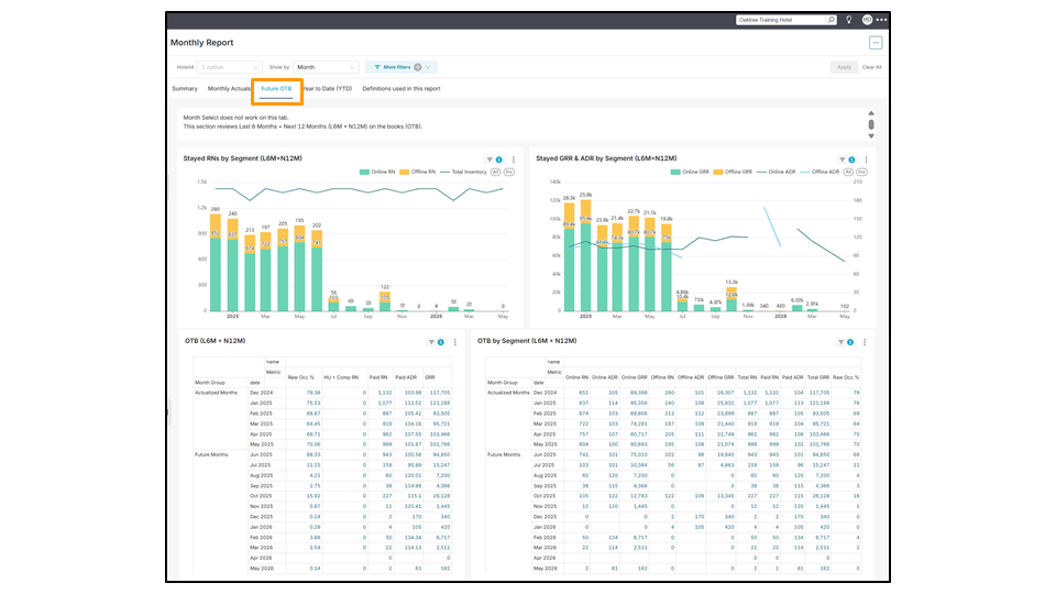
Future OTB (Data Pemesanan Mendatang)
Secara default, tab ini menampilkan rentang data yang mencakup data dari 6 bulan terakhir (L6M/History) dan 12 bulan ke depan (N12M/On the Books). Karena data diperbarui setiap hari, pengguna tidak dapat memilih bulan tertentu untuk ditampilkan. Metrik yang tersedia didapatkan dari data masa menginap, termasuk:
- Stayed RNs by Segment (L6M + N12M)
- Stayed GRR & ADR by Segment (L6M + N12M)
- OTB (L6M + N12M)
- OTB by Segment (L6M + N12M)
- Channel Production by Stay Date (L6M + N12M)
- Room Type Production by Stay Date (L6M + N12M)

Memahami Grup Tanggal Menginap:
- History (Yang sudah lewat): Mewakili tanggal menginap yang sudah lewat.
- Contoh: Jika hari ini tanggal 20 Juni, maka data History untuk Juni 2025 mencakup 1 hingga 19 Juni.
- OTB (On the Books) (Yang akan datang): Mewakili tanggal menginap yang mendatang.
- Contoh: Jika hari ini tanggal 20 Juni, maka data OTB untuk Juni 2025 mencakup tanggal 20 Juni hingga akhir Juni.

Year to Date (YTD) (Dari Awal Tahun)
Secara default, tab ini menampilkan perbandingan data secara berdampingan dari dua periode: Januari hingga bulan terakhir yang telah lengkap di tahun ini (TY/This Year), dan periode yang sama di tahun lalu (LY/Last Year). Perbandingan ini mencakup tingkat pembatalan (%), tren hari dalam seminggu (DOW/Date of week) yang menunjukkan puncak pemesanan (peak booking), variasi channel pemesanan antara pemesanan offline (e.g., hotel walk-in) dan online (e.g., OTA seperti BEI, Agoda), serta data negara tamu yang menunjukkan asal kedatangan tamu.
- LY YTD vs TY YTD
- LY YTD Cancellations vs TY YTD Cancellations
- LY YTD – DOW Trend vs TY YTD – DOW Trend
- LY YTD – Channel Production vs TY YTD – Channel Production
- LY YTD – Guest Country Reservation Mix vs TY YTD – Guest Country Reservation Mix


Mengunduh Laporan
Seluruh halaman di setiap tab Laporan Bulanan dapat diunduh sebagai gambar atau diekspor sebagai file PDF dengan cara mengeklik tiga titik horizontal di pojok kanan atas halaman, kemudian pilih format yang diperlukan.
Setiap tampilan data juga dapat diunduh secara terpisah dengan mengeklik tiga titik di pojok kanan atas tampilan tersebut. Menu dropdown akan muncul dengan opsi untuk mengunduh file dalam format CSV, CSV pivot, Excel, atau gambar.

Belum menemukan jawaban yang diinginkan? Silakan hubungi ZUZU Helpline
Tagar: Laporan Bulanan, performa bulanan hotel, kinerja bulanan hotel, data satu bulan penuh, grafik, tabel, optimalisasi strategi untuk bulan berikutnya, optimalisasi strategi untuk bulan mendatang, data bulan lalu, tab ringkasan, tab summary, tab monthly actuals, tab future OTB, tab year to date (YTD), OTB, yang akan datang, yang sudah lewat, pembanding data antar dua tahun, tanggal menginap, metrik menginap, awal tahun lalu sampai tanggal yang sama hari ini, awal tahuh ini hingga hari ini, produksi kamar, tren, Monthly Report, hotel’s monthly performance, full month data, graphs, tables, optimising strategy for the upcoming months, last month’s data, summary tab, monthly actuals tab, future OTB tab, year to date (YTD) tab, on the books, history, data comparison between two years, stay dates, stay metrics, last year year to date, this year year to date, room production, trends