Báo cáo Hàng tháng cung cấp cái nhìn tổng quan chi tiết về hiệu suất hoạt động của khách sạn trong suốt một tháng. Báo cáo này làm nổi bật các chỉ số lưu trú quan trọng như tổng số phòng có khách, doanh thu phòng gộp, số lượt hủy đặt phòng, số đêm phòng đã thanh toán và giá phòng trung bình mỗi ngày (ADR), số lượt khách không đến, thời gian lưu trú trung bình, v.v. Báo cáo giúp khách sạn hiểu rõ hiệu suất hoạt động hàng tháng, từ đó đánh giá các xu hướng vận hành và nhanh chóng xác định các chiến lược tối ưu hóa doanh thu.Theo mặc định, báo cáo sẽ hiển thị dữ liệu của tháng gần nhất đã hoàn tất, cùng với dữ liệu đặt phòng trước (OTB) cho 12 tháng tiếp theo.
Báo cáo này bao gồm 5 mục chính:
- Summary (Tóm tắt) – Tab này hiển thị dữ liệu tổng thể hàng tháng của khách sạn dựa trên các chỉ số lưu trú chính.
- Monthly Actuals (Số liệu Thực tế Hàng tháng) – Tab này hiển thị dữ liệu chi tiết từ các lưu trú đã hoàn tất trong tháng được chọn, kèm so sánh xu hướng trong 3 năm gần nhất.
- Future OTB (Dữ liệu Đặt trước Tương lai (OTB)) – Tab này Hiển thị dữ liệu lịch sử trong 6 tháng trước và dữ liệu đặt phòng trong 12 tháng tới.
- Year to Date (YTD) (Lũy kế Năm đến Hiện tại (YTD)) – Tab này so sánh dữ liệu hiệu suất từ đầu tháng 1 đến tháng gần nhất của năm nay với cùng kỳ năm trước.
- Definitions used in this report (Định nghĩa sử dụng trong báo cáo này) – Tab này chứa các giải thích và ý nghĩa của các thuật ngữ và chỉ số chính được sử dụng trong toàn bộ báo cáo.
Summary (Tóm tắt)
Theo mặc định, thẻ này hiển thị cái nhìn tổng quan về hiệu suất hoạt động của khách sạn dựa trên các chỉ số lưu trú chính trong tháng gần nhất đã hoàn tất. Người dùng có thể tìm thấy các dữ liệu sau tại thẻ này:
- Raw Occupancy (%) (Công suất phòng thực tế (%))
- Total Occupied Rooms (Tổng số phòng đã sử dụng)
- Gross Room Revenue (GRR) (Doanh thu phòng gộp (GRR))
- Cancellation (%) (Tỷ lệ hủy đặt phòng (%))
- No. of Arrivals (Số lượt khách đến)
- Paid Room Nights (RN) (Số đêm phòng đã thanh toán (Room Nights - RN))
- Paid Average Daily Rate (ADR) (Giá phòng trung bình đã thanh toán (ADR))
- No Show Rate (%) (Tỷ lệ khách không đến (%))
- No. of Pax (Tổng số khách lưu trú)
- Length of Stay (LoS) (Độ dài lưu trú trung bình)
- Lead Time (Thời gian đặt trước trung bình)

Ngoài ra, thẻ này còn làm nổi bật các chỉ số bổ sung như:
Tỉ lệ đặt phòng theo quốc gia đặt (Guest Country Reservation Mix) và Tỉ lệ đặt phòng theo quốc tịch khách (Guest Nationality Reservation Mix) — giúp khách sạn xác định các thị trường đặt phòng chính của mình.

Để xem dữ liệu hiệu suất cho một tháng khác, bạn có thể sử dụng tại mục Month (chọn tháng) nằm ở góc trên bên trái của trang. Dữ liệu có sẵn trải dài từ tháng gần nhất đã hoàn tất đến 12 tháng tiếp theo.

Monthly Actuals (Số liệu Thực tế Hàng tháng)
Tab này hiển thị dữ liệu hiệu suất thực tế của khách sạn dựa trên các chỉ số lưu trú chính trong tháng được chọn tại mục chọn Month (Tháng).
Các bảng hiển thị trong tab này dựa trên các chỉ số lưu trú chính và bao gồm:
- Stayed Room Nights (RNs) with Occupancy % by Room Type
- Stayed RNs Mix by Channel
- Daily Stayed GRR & ADR by Segment
- Daily Stayed RNs by Segment
- Daily Room Availability
- Length of Stay: Reservation Mix
- Booking Window: Reservation Mix
- Guest Country: Reservation Mix (Offline vs. Online)
- Guest Nationality: Reservation Mix (Offline vs. Online)
Tab này cũng cung cấp dữ liệu so sánh xu hướng ba năm cho tháng được chọn, bao gồm:
- Stayed Production Trend
- Stayed Metrics Trend
- Stayed RNs by Segment
- Stayed GRR & ADR by Segment
- Stayed Metrics by Segment
- Occupancy % by Room Type
- Stayed Metrics by Room Type
- Offline Channel RN Production (Chart)
- Online Channel RN Production (Chart)
- Stayed Metrics by Channel
- Stayed Metrics by Day of Week
- Guest Country Trend: Reservation Mix
- Guest Nationality Trend: Reservation Mix
- Length of Stay Trend: Reservation Mix
- Booking Window Trend: Reservation Mix
Dữ liệu chỉ phản ánh các lượt lưu trú đã hoàn tất, có nghĩa là dữ liệu được lấy từ những khách đã kết thúc kỳ lưu trú. Ví dụ, nếu tháng hiện tại là tháng Sáu và người dùng muốn xem dữ liệu thực tế của hai tháng trước, họ nên chọn tháng Tư trong mục chọn Tháng. Vì tháng Tư đã kết thúc, nên báo cáo sẽ hiển thị dữ liệu hiệu suất đã được hoàn tất cho tháng đó.

Dữ liệu biểu đồ có thể được xem dựa trên các tùy chọn báo cáo cụ thể. Ví dụ, nếu người dùng muốn tập trung vào một chỉ số dữ liệu trong biểu đồ dạng xếp chồng, họ có thể sử dụng bộ lọc Inv để chỉ hiển thị điểm dữ liệu được chọn. Để khôi phục toàn bộ biểu đồ, hãy sử dụng bộ lọc All.
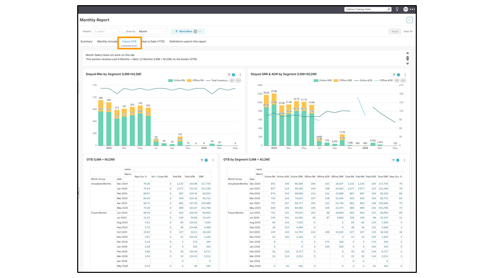
Future OTB (Dữ liệu Đặt trước Tương lai (OTB))
Theo mặc định, tab này hiển thị dữ liệu liên tục bao gồm 6 tháng vừa qua (L6M/Lịch sử) và 12 tháng tiếp theo (N12M/Đặt trước). Vì dữ liệu được cập nhật hàng ngày, người dùng không thể chọn các tháng cụ thể để xem dữ liệu. Các chỉ số có sẵn được lấy từ các dữ liệu lưu trú chính, bao gồm:
- Stayed RNs by Segment (L6M + N12M)
- Stayed GRR & ADR by Segment (L6M + N12M)
- OTB (L6M + N12M)
- OTB by Segment (L6M + N12M)
- Channel Production by Stay Date (L6M + N12M)
- Room Type Production by Stay Date (L6M + N12M)
Hiểu về Nhóm Ngày Lưu Trú:
- History (Lịch sử): Đại diện cho các ngày lưu trú đã qua.
- Ví dụ, nếu hôm nay là ngày 20 tháng 6, dữ liệu Lịch sử cho tháng 6 năm 2025 bao gồm từ ngày 1 đến ngày 19 tháng 6.
- OTB (On the Books) (Đặt trước (OTB - On the Books)): Đại diện cho các ngày lưu trú trong tương lai.
- Ví dụ, nếu hôm nay là ngày 20 tháng 6, dữ liệu OTB cho tháng 6 năm 2025 bao gồm tất cả các ngày từ ngày 20 tháng 6 đến ngày 30 tháng 6.

Year to Date (YTD) (Lũy kế Năm đến Hiện tại (YTD))
Theo mặc định, tab này hiển thị so sánh song song dữ liệu giữa hai khoảng thời gian: từ tháng 1 đến tháng đầy đủ gần nhất của năm nay (TY/This Year) và cùng kỳ của năm ngoái (LY/Last Year). So sánh dữ liệu bao gồm tỷ lệ hủy đặt phòng (%), xu hướng theo ngày trong tuần (DOW) cho thấy thời điểm đặt phòng cao điểm, sự biến đổi trong tỷ lệ kênh đặt phòng giữa offline (ví dụ: khách đến trực tiếp khách sạn) và online (ví dụ: OTA như BEI, Agoda), cùng với dữ liệu quốc tịch khách cho thấy nguồn gốc của khách lưu trú nhằm xác định thị trường khách chính.
- LY YTD vs TY YTD
- LY YTD Cancellations vs TY YTD Cancellations
- LY YTD – DOW Trend vs TY YTD – DOW Trend
- LY YTD – Channel Production vs TY YTD – Channel Production
- LY YTD – Guest Country Reservation Mix vs TY YTD – Guest Country Reservation Mix


Tải báo cáo
Toàn bộ trang trong mỗi tab của Báo cáo Hàng tháng có thể được tải xuống dưới dạng ảnh hoặc xuất ra file PDF bằng cách nhấp vào biểu tượng ba dấu chấm ngang ở góc trên bên phải và chọn định dạng mong muốn.

Mỗi chế độ xem cũng có thể được tải xuống riêng lẻ bằng cách nhấp vào biểu tượng ba dấu chấm ở góc trên bên phải của chế độ xem đó. Một menu thả xuống sẽ xuất hiện với các tùy chọn để tải tệp dưới dạng CSV, CSV xoay (pivoted CSV), file Excel hoặc ảnh.

Không thể tìm thấy câu trả lời của bạn? Liên hệ với Đội hỗ trợ ZUZU ngay hôm nay
Thẻ: Báo cáo Hàng tháng, hiệu suất hàng tháng của khách sạn, dữ liệu trong toàn bộ tháng, biểu đồ, bảng số liệu, chiến lược tối ưu cho các tháng tới, dữ liệu tháng trước, tab tóm tắt, tab số liệu thực tế hàng tháng, tab đặt trước tương lai (OTB), tab lũy kế năm đến hiện tại (YTD), dữ liệu đặt trước (On the Books), dữ liệu lịch sử (History), so sánh dữ liệu giữa hai năm, ngày lưu trú, chỉ số lưu trú, lũy kế năm ngoái, lũy kế năm nay, sản lượng phòng, xu hướng, Monthly Report, hotel’s monthly performance, full month data, graphs, tables, optimising strategy for the upcoming months, last month’s data, summary tab, monthly actuals tab, future OTB tab, year to date (YTD) tab, on the books, history, data comparison between two years, stay dates, stay metrics, last year year to date, this year year to date, room production, trends