The Monthly Report provides a detailed overview of the hotel’s performance over a full month. It highlights key stay metrics such as total occupied rooms, gross room revenue, cancellations, paid room nights & average daily rate (ADR), no-shows, length of stay, etc. This report provides hotels with detailed insights into their hotel’s monthly performance, helping them assess operational trends and quickly identify strategies to optimise revenue. By default, the report displays the most recently completed month’s data, along with on-the-books (OTB) data for the next 12 months.
This report consists of five tabs:
- Summary – This tab presents the hotel’s overall monthly data based on the key stay metrics.
- Monthly Actuals – This tab displays detailed data based on completed stays for the selected month along with trend comparisons from the past three years.
- Future OTB – This tab displays data from the past 6 months (History) and future booking data for the next 12 months (On the Books/OTB).
- Year to Date (YTD) – This tab compares performance data from January through the most recent full month of this year with the same period last year.
- Definitions used in this report – This tab contains the explanations and meanings of key terms and metrics used throughout the report.
Summary
By default, this tab displays an overview of the hotel’s performance based on key stay metrics for the most recently completed month. Users can find the following data in this tab:
- Raw Occupancy (%)
- Total Occupied Rooms
- Gross Room Revenue (GRR)
- Cancellation (%)
- No. of Arrivals
- Paid Room Nights (RN)
- Paid Average Daily Rate (ADR)
- No Show Rate (%)
- No. of Pax
- Length of Stay (LoS)
- Lead Time

Additionally, the tab highlights extra metrics: Guest Country Reservation Mix and Guest Nationality Reservation Mix, which help hotels identify their primary booking markets.
To view the performance summary for a different month, use the Month selection located at the top left of the page. The available data spans from the most recently completed month to 12 months ahead.
Monthly Actuals
This tab displays the hotel’s actual performance data based on stayed key metrics for the month selected in the Month selection.
The tables displayed in this tab are based on stayed key metrics and include:
- Stayed Room Nights (RNs) with Occupancy % by Room Type
- Stayed RNs Mix by Channel
- Daily Stayed GRR & ADR by Segment
- Daily Stayed RNs by Segment
- Daily Room Availability
- Length of Stay: Reservation Mix
- Booking Window: Reservation Mix
- Guest Country: Reservation Mix (Offline vs. Online)
- Guest Nationality: Reservation Mix (Offline vs. Online)
The tab also provides three-year trend comparisons data for the selected month, including:
- Stayed Production Trend
- Stayed Metrics Trend
- Stayed RNs by Segment
- Stayed GRR & ADR by Segment
- Stayed Metrics by Segment
- Occupancy % by Room Type
- Stayed Metrics by Room Type
- Offline Channel RN Production (Chart)
- Online Channel RN Production (Chart)
- Stayed Metrics by Channel
- Stayed Metrics by Day of Week
- Guest Country Trend: Reservation Mix
- Guest Nationality Trend: Reservation Mix
- Length of Stay Trend: Reservation Mix
- Booking Window Trend: Reservation Mix
The data only reflects completed stays, meaning it is derived from guests who have already finished their stay. For instance, if the current month is June and users need to view the actualised data from two months ago, they should choose April from the Month selection. Since April has already passed, the report will display the finalised performance data for that month.
Chart data can be viewed based on specific reporting preferences. For example, if users want to focus on one data point in a stacked chart, they can use the Inv filter to display only the selected data point. To restore the full view, use the All filter.
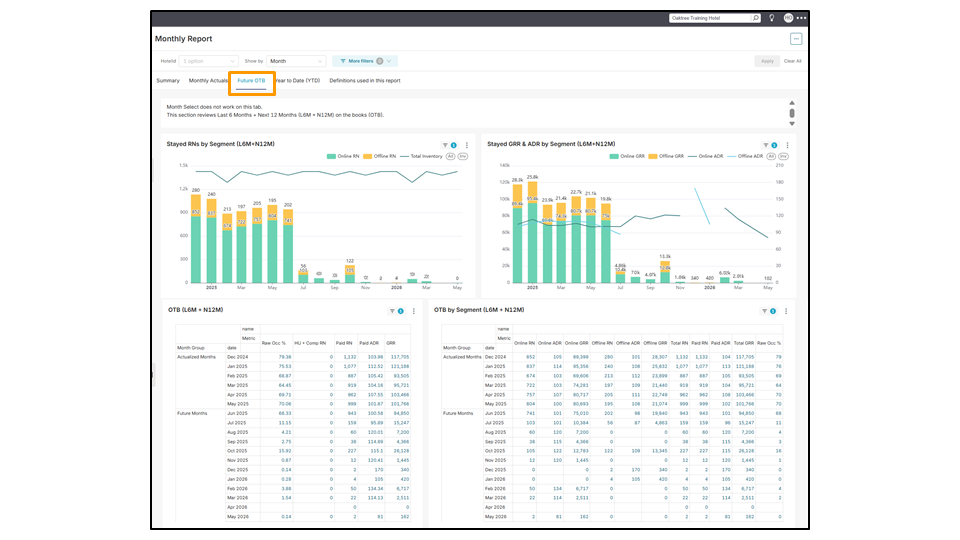
Future OTB
By default, this tab displays a continuous data range covering the past 6 months (L6M/History) and the upcoming 12 months (N12M/On the Books). Due to data being updated daily, users cannot select specific months for viewing the data. The available metrics are derived from key stay data, which include:
- Stayed RNs by Segment (L6M + N12M)
- Stayed GRR & ADR by Segment (L6M + N12M)
- OTB (L6M + N12M)
- OTB by Segment (L6M + N12M)
- Channel Production by Stay Date (L6M + N12M)
- Room Type Production by Stay Date (L6M + N12M)
Understanding Stay Date Groups:
- History: Represents stay dates that have already passed.
- For example, if today is June 20, the History data for June 2025 includes June 1 to June 19.
- OTB (On the Books): Represents stay dates in the future.
- For example, if today is June 20, the OTB data for June 2025 covers all dates from June 20 to the end of June.

Year to Date (YTD)
By default, this tab presents a side-by-side comparison of data from two periods: January to the most recent complete month of this year (TY) and the same period from last year (LY). The data comparison includes the cancellation rate (%), DOW (day-of-week) trends indicating peak booking, variations in booking channel mix between offline (e.g., hotel walk-ins) and online (e.g., OTAs such as BEI, Agoda), and guest country data showing the origins of guests.
- LY YTD vs TY YTD
- LY YTD Cancellations vs TY YTD Cancellations
- LY YTD – DOW Trend vs TY YTD – DOW Trend
- LY YTD – Channel Production vs TY YTD – Channel Production
- LY YTD – Guest Country Reservation Mix vs TY YTD – Guest Country Reservation Mix


Downloading the report
The entire page in each tab of the Monthly Report can be downloaded as an image or exported as a PDF file by clicking the three horizontal dots in the top right corner and selecting the preferred format.
Each view can also be downloaded individually by clicking the three dots in the top-right corner of that view. A dropdown menu will appear with options to download the file as a CSV, pivoted CSV, Excel file, or image.

Can't find your answer? Contact the ZUZU Helpline
Tags: Monthly Report, hotel’s monthly performance, full month data, graphs, tables, optimising strategy for the upcoming months, last month’s data, summary tab, monthly actuals tab, future OTB tab, year to date (YTD) tab, on the books, history, data comparison between two years, stay dates, stay metrics, last year year to date, this year year to date, room production, trends